1 主題內容與適用范圍
1.1本標準規定了消防安全標志的設置場所、原則、要求和方法等。
1.2本標準適用于使用消防安全標志作為傳遞消防安全信息的場所。
2 引用標準
GB13495消防安全標志
GBJ16建筑設計防火規范
GBJ45高層民用建筑設計防火規范
3 術語
3.1觀察距離viewing distance
觀察者眼睛至標志中心點的距離。
在本標準中,觀察距離用字母D表示,如圖1所示。
3.2觀察角viewing angle
觀察者的眼睛和標志中心點的連線與標志所在平面的夾角。
在本標準中,觀察角用字母α表示,如圖1所示。
3.3偏移距離displacement
標志的中心點至眼睛正視標志所在平面時的視軸的距離。
在本標準中,偏移距離用字母X表示,如圖1所示。
3.4偏移角angle of displacement
標志的中心點和眼睛的連線與眼睛正視標志所在平面時的視軸之間的夾角。
在本標準中,偏移角用字母θ表示,如圖1所示。

圖1
4 設置場所
4.1旅游景點、露天娛樂場、市區街道、廣場、停車場和集貿市場等。
4.2GBJ16和GBJ45中規定的建筑物。
4.3車站、機場、港口、碼頭、橋梁、隧道、加油站、交通工具和地下工程等。
4.4林區、礦區、油田和海上鉆井平臺等。
4.5其它設置消防安全標志的場所。
5 設置原則
5.1商場(店)、影劇院、娛樂廳、體育館、醫院、飯店、旅館、高層公寓和候車(船、機)室大廳等人員密集的公共場所的緊急出口、疏散通道處、層間異位的樓梯間(如避難層的樓梯間)、大型公共建筑常用的光電感應自動門或360°旋轉門旁設置的一般平開疏散門,必須相應地設置“緊急出口”標志。在遠離緊急出口的地方,應將“緊急出口”標志與“疏散通道方向”標志聯合設置,箭頭必須指向通往緊急出口的方向。
5.2緊急出口或疏散通道中的單向門必須在門上設置“推開”標志,在其反面應設置“拉開”標志。
5.3緊急出口或疏散通道中的門上應設置“禁止鎖閉”標志。
5.4疏散通道或消防車道的醒目處應設置“禁止阻塞”標志。
5.5滑動門上應設置“滑動開門”標志,標志中的箭頭方向必須與門的開啟方向一致。
5.6需要擊碎玻璃板才能拿到鑰匙或開門工具的地方或疏散中需要打開板面才能制造一個出口的地方必須設置“擊碎板面”標志。
5.7各類建筑中的隱蔽式消防設備存放地點應相應地設置“滅火設備”、“滅火器”和“消防水帶”等標志。室外消防梯和自行保管的消防梯存放點應設置“消防梯”標志。遠離消防設備存放地點的地方應將滅火設備標志與方向輔助標志聯合設置。
5.8手動火災報警按鈕和固定滅火系統的手動啟動器等裝置附近必須設置“消防手動啟動器”標志。在遠離裝置的地方,應與方向輔助標志聯合設置。
5.9設有火災報警器或火災事故廣播喇叭的地方應相應地設置“發聲警報器”標志。
5.10設有火災報警電話的地方應設置“火警電話”標志。對于設有公用電話的地方(如電話亭),也可設置“火警電話”標志。
5.11設有地下消火栓、消防水泵接合器和不易被看到的地上消火栓等消防器具的地方,應設置“地下消火栓”、“地上消火栓”和“消防水泵接合器”等標志。
5.12在下列區域應相應地設置“禁止煙火”、“禁止吸煙”、“禁止放易燃物”、“禁止帶火種”、“禁止燃放鞭炮”、“當心火災──易燃物”、“當心火災──氧化物”和“當心爆炸──爆炸性物質”等標志:
a.具有甲、乙、丙類火災危險的生產廠區、廠房等的入口處或防火區內;
b.具有甲、乙、丙類火災危險的倉庫的入口處或防火區內;
c.具有甲、乙、丙類液體儲罐、堆場等的防火區內;
d.可燃、助燃氣體儲罐或罐區與建筑物、堆場的防火區內;
e.民用建筑中燃油、燃氣鍋爐房,油浸變壓器室,存放、使用化學易燃、易爆物品的商店、作坊、儲藏間內及其附近;
f.甲、乙、丙類液體及其它化學危險物品的運輸工具上;
g.森林和礦山等防火區內。
5.13存放遇水爆炸的物質或用水滅火會對周圍環境產生危險的地方應設置“禁止用水滅火”標志。
5.14在旅館、飯店、商場(店)、影劇院、醫院、圖書館、檔案館(室)、候車(船、機)室大廳、車、船、飛機和其它公共場所,有關部門規定禁止吸煙,應設置“禁止吸煙”等標志。
5.15其它有必要設置消防安全標志的地方。
6 設置要求
6.1消防安全標志應設在與消防安全有關的醒目的位置。標志的正面或其鄰近不得有妨礙公共視讀的障礙物。
6.2除必須外,標志——般不應設置在門、窗、架等可移動的物體上,也不應設置在經常被其它物體遮擋的地方。
6.3設置消防安全標志時,應避免出現標志內容相互矛盾、重復的現象。盡量用最少的標志把必需的信息表達清楚。
6.4方向輔助標志應設置在公眾選擇方向的通道處,并接通向目標的最短路線設置。
6.5設置的消防安全標志,應使大多數觀察者的觀察角接近90°。
6.6消防安全標志的尺寸由最大觀察距離D確定。測出所需的最大觀察距離以后,根據GB13495附錄A確定所需標志的大小。
觀察距離D的確定參照本標準附錄A(參考件)。
6.7標志的偏移距離X應盡量縮小。對于最大觀察距離D的觀察者,偏移角θ一般不宜大于5°,最大不應大于15°。如果受條件限制,無法滿足該要求,應適當加大標志的尺寸以滿足醒目度的要求。
6.8在所有有關照明下,標志的顏色應保持不變。
6.9消防安全標志牌的制作材料
6.9.1疏散標志牌應用不燃材料制作,否則應在其外面加設玻璃或其它不燃透明材料制成的保護罩。
6.9.2其它用途的標志牌其制作材料的燃燒性能應符合使用場所的防火要求;對室內所用的非疏散標志牌,其制作材料的氧指數不得低于32。
6.10室內及其出入口的消防安全標志設置要求
6.10.1疏散標志的設置要求
6.10.1.1疏散通道中,“緊急出口”標志宜設置在通道兩側部及拐彎處的墻面上,標志牌的上邊緣距地面不應大于1m,如圖2所示。也可以把標志直接設置在地面上,上面加蓋不燃透明牢固的保護板,如圖3所示。標志的間距不應大于20m,袋形走道的盡頭離標志的距離不應大于10m。

圖2

圖3
6.10.1.2疏散通道出口處,“緊急出口”標志應設置在門框邊緣或門的上部,如圖4所示A或B的位置。標志牌的上邊緣距天花板高h1不應小于0.5m。位置A處的標志牌下邊緣距地面的高度h2不應小于2.0m。

圖4
6.10.1.3如果天花板的高度較小,也可以在圖4中C、D的位置設置標志,標志的中心點距地面高度h3應在1.3m~1.5m之間。
6.10.1.4懸掛在室內大廳處的疏散標志牌的下邊緣距地面的高度不應小于2.0m,如圖5所示。

圖5
6.10.2附著在室內墻面等地方的其它標志牌,其中心點距地面高度應在1.3m~1.5m之間。
6.10.3懸掛在室內大廳處的其它標志牌下邊緣距地面高度不應小于2.0m。
6.10.4在室內及其出入口處,消防安全標志應設置在明亮的地方。消防安全標志中的禁止標志(圓環加斜線)和警告標志(三角形)在日常情況下其表面的最低平均照度不應小于5lx,最低照度和平均照度之比(照度均勻度)不應小于0.7。提示標志(正方形)及其輔助標志應滿足以下要求:
6.10.4.1需要外部照明的提示標志及其輔助標志,日常情況下其表面的最低平均照度和照度均勻度也應滿足上述要求。當發生火災,正常照明電源中斷的情況下,應在5s內自動切換成應急照明電源,由應急照明燈具照明,標志表面的最低平均照度和照度均勻度仍應滿足上述要求。
6.10.4.2具有內部照明的提示標志及其輔助標志,當標志表面外部照明的照度小于51x時,應能在5s內自動啟動內部照明燈具進行照明。當發生火災,內部照明燈具的正常照明電源中斷的情況下,應在5s內自動切換成應急照明電源。無論在哪種電源供電進行內部照明的情況下,標志表面的平均亮度宜為17~34cd/m2,但任何小區域內的最大亮度不應大于80cd/m2,最小亮度不應小于15cd/m2,最大亮度和最小亮度之比不應大于5:1。
6.10.4.3用自發光材料制成的提示標志牌及其輔助標志牌,其表面任一發光面積的亮度不應小于0.51cd/m2。文字輔助標志牌表面的最大亮度和最小亮度之比不應超過3:2,圖形標志的最大亮度和最小亮度之比不應超過5:2。
6.11室外設置的消防安全標志應滿足以下要求:
6.11.1室外附著在建筑物上的標志牌,其中心點距地面的高度不應小于1.3m。
6.11.2室外用標志桿固定的標志牌的下邊緣距地面高度應大于1.2m。
6.11.2.1設置在道路邊緣的標志牌,其內邊緣距路面(或路肩)邊緣不應小于0.25m,標志脾下邊緣距路面的高度應在1.8~2.5m之間。如圖6所示。

圖6
6.11.2.2設置在道路邊緣的標志牌,在裝設時,標志脾所在平面應與行駛方向垂直或成80°~90°角,如圖7所示。

圖7
6.11.2.3設置在道路邊緣的警告標志到危險地點的距離,根據道路的計算行車速度,按表1選取。
表1 警告標志到危險地點的距離

6.11.3消防安全標志牌應設置在室外明亮的環境中。日常情況下使用的各種標志牌的表面最低平均照度不應小于51x,照度均勻度不應小于0.7。夜間或較暗環境下使用的消防安全標志牌應采用燈光照明以滿足其最低平均照度要求,也可采取自發光材料制作。設置在道路邊緣供車輛使用的消防安全標志牌也可采用逆向反射材料制作,反光方式參考附錄B(參考件)。
6.12對于地下工程,“緊急出口”標志宜設置在通道的兩側部及拐彎處的墻面上,標志的中心點距地面高度應在1.0m~1.2m之間,也可設置在地面上(如圖3所示)。標志的間距不應大干10m。標志的照明應滿足6.10.4條和6.13條的要求。
6.13給標志提供應急照明的電源,其連續供電時間應滿足所處環境的相應標準或規范要求,但不應小于20min。
7 設置方法
7.1方式
7.1.1附著式:消防安全標志牌可以采用釘掛、粘貼、鑲嵌等方式直接附著在建筑物等設施上,如圖3和圖4中B、C、D所示。
7.1.2懸掛式:用吊桿、拉鏈等將標志牌懸掛在相座位置上。適用于賓館、飯店、候車(船、機)室大廳及出入口等處。如圖5所示。
7.1.3柱式:把標志牌固定在標志桿上,豎立于其指示物附近。如圖6所示。
7.2間隙
7.2.1兩個或更多的正方形消防安全標志一起設置時,各標志之間至少應留有標志公稱尺寸0.2倍的間隙,如圖8所示。

圖8
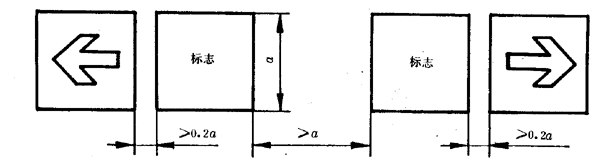
7.2.2兩個相反方向的正方形標志并列設置時,為避免混淆,在兩個標志之間至少應留有一個標志的間隙,如圖9所示。

圖9
7.2.3當疏散標志與滅火設備標志并列設置并且二者方向相同時,應將滅火設備標志放在上面,疏散標志放在下面。兩個標志之間的間隙不應小于標志公稱尺寸的0.2倍。如圖10所示。

圖10
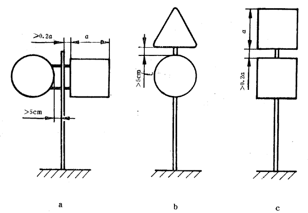
7.2.4兩個以上標志牌可以設置在一根標志桿上。但最多不能超過4個。
7.2.4.1應按照警告標志(三角形)、禁止標志(圓環加斜線)、提示標志(正方形)的順序先上后下,先左后右地排列,如圖11所示。

圖11
7.2.4.2根據設置地點,標志的設置應符合本標準第6.11.2條的要求。
7.2.4.3正方形和其它形狀的標志牌共同設置時,正方形標志牌與標志桿之間的間隙不應小于標志公稱尺寸的0.2倍,其它形狀的標志牌與標志桿之間的間隙應不小于5cm,如圖11a所示。
7.2.4.4兩個或多個三角形(圓形)標志牌或三角形、圓形、正方形標志牌共同設置在同一標志桿時,各標志牌之間的間隙不應小于5cm,如圖11b所示。
7.2.4.5兩個正方形的標志牌設置在一個標志桿上時,兩者之間的間隙不應小于標志公稱尺寸的0.2倍,如圖11c所示。
7.3固定方法
7.3.1附著設置的消防安全標志牌如用釘子固定,一般情況下圓形和三角形標志牌至少固定三點,正方形和長方形標志牌至少固定四點。固定點宜選在邊緣襯底色部位。用膠粘貼的標志牌應將其背面涂滿膠或將其邊緣、中心點涂上膠固定。
7.3.2懸掛設置的消防安全標志牌至少用兩根懸掛桿(線),懸掛后不得傾斜。較輕的標志牌應配備較牢固的支架再懸掛。
7.3.3柱式設置的消防安全標志牌應用螺栓、管箍等牢固地固定在標志桿上。 固定方法可參照圖12進行。

圖12a

圖12b
7.3.3.1室外設置的消防安全標志應考慮風壓力的作用,風壓力可按下式計算
P=1/2ρcυ2
式中:P──單位面積上的風壓力,Pa;
ρ──空氣密廈,一般取1.2258kg/m3;
c──風力系數(標志牌c=1.2,標志桿c=0.7);
υ──風速,m/s(一般為30~50m/s)。
求出外力后,根據標志牌的不同支撐方式進行標志牌、標志桿、橫梁、聯接螺栓及基礎穩定驗算,求得各部位斷面尺寸等。
7.3.3.2如果標志牌的強度不夠,可以采用加厚、背面加筋或卷邊加固等方式提高強度。
7.3.4以其它方式設置的消防安全標志牌都應牢固,以保證其發揮應有的作用。
8檢查與維修
設置的消防安全標志牌及其照明燈具等應至少半年檢查一次,出現下列情況之一應及時修整、更換或重新設置:
a.破壞或丟失;
b.標志的色度坐標及亮度因數超出其適用范圍(參見附錄C中表C1);
c.逆向反射標志的逆向反射系數小于最小反射系數的50%(參見附錄C中表C2);
d.無法滿足本標準第6.10.4、6.11.3、6.12和6.13條要求。
附錄A
觀察距離D的確定方法及示例(參考件)
觀察距離應根據標志的設置地點和觀察地點來確定:
A1 如圖A1a所示,如果將標志設在A處,要求對門口的觀察者保持良好的醒目度,那么觀察距離D為門口觀察者的眼睛至標志的距離。

圖A1 設置標志的房間平面圖
A2 如果要求標志對房間內任何位置站立的觀察者皆保持良好的醒目度,那么應找出最大的觀察距離D,即為房間內離標志最遠位置的觀察者的眼睛至標志的距離。如圖A1b所示,如果標志設在A處,那么最大觀察距離為DA;如果標志設在B處,那么最大觀察距離為DB。
A3 室外禁止標志和警告標志的最大觀察距離應根據禁止和警告的內容引起觀察者做出反應的安全距離來確定。例如要求在某危險品倉庫周圍20m的距離內禁止煙火,那么最大觀察距離D即為20m。
A4 設置在道路邊緣的標志牌應根據消防車或其它車輛的速度來確定最大觀察距離D。具體可參考表A1推薦的最大觀察距離。
表A1 行車速度及最大觀察距離的關系

附錄B
逆向反射材料制成的消防安全標志牌的反光方法
(參考件)
B1 禁止標志采用全部反光或黑色圖案不反光,其它反光。
B2 警告標志采用黃底反光,黑色圖案和邊框不反光。
B3 提示標志中,符號較簡單的標志采用全部反光:符號較復雜的標志,可采用白色符號反光,紅底或綠底不反光。
B4 方向輔助標志采用箭頭反光,紅底或綠底不反光。
B5 與警告標志聯用的文字輔助標志采用黃底反光,黑字不反光。
B6 與禁止標志聯用的文字輔助標志,采用全部反光。
B7 與提示標志聯用的文字輔助標志采用文字反光,紅底或綠底不反光。
附錄C
消防安全標志的常用顏色范圍及逆向反射系數
(參考件)
C1 消防安全標志的顏色應符合表C1要求。
表C1

C2 逆向反射色膜的逆向反射系數最低值應符合表C2要求。用逆向反射材料印制的消防安全標志牌,其逆向反射系數不應小于表C2中數值的70%。
表C2

附錄D
消防安全標志牌的厚度
(參考件)

附錄E
文字輔助標志的尺寸
(參考件)
E1長方形提示標志中的文字高度見表E1。如果文字一行寫不下或需要加英文輔助標志,可以將文字欄擴大成正方形,相應地將原來的方向輔助標志欄制做成長方形。
表E1 長方形提示標志中的文字高度

E2與其它標志聯用的文字輔助標志尺寸見表E2。表中符號所表示的意義參見GB13495—92第5章。
表E2 與其它標志聯用的文字輔助標志尺寸

輔助標志應與其聯用標志一樣,在邊緣勾一襯底色。襯底色的顏色、寬度應與聯用標志一致。
E3英文輔助標志的字高與漢字相同。
E4文字的間隔、粗細等應不小于表 E3的要求。
表E3

注:表中h為漢字高。
附加說明:
本標準由中華人民共和國公安部提出。
本標準由全國消防標準化技術委員會歸口。
本標準由公安部天津消防科學研究所負責起草。
本標準起草人劉伶凱、韓占先、姚松經。
消防救援人員職業健康保護指南
超細干粉滅火劑
建筑火災逃生避難器材 第8部分:化學…
城市消防遠程監控系統 第3部分:報警…
細水霧滅火系統及部件通用技術條件
城市消防遠程監控系統 第4部分:基本…
火災技術鑒定方法 第5部分:氣相色…
火災技術鑒定方法 第2部分:薄層色…
消防安全標志設置要求
爆炸和火災危險環境電力裝置設計規范…
手提式干粉滅火器
火災報警設備圖形符號【作廢】
民用爆破器材企業安全管理規程
住宿與生產儲存經營合用場所消防安全…
消火栓扳手
建筑滅火器配置設計規范【作廢】