1 主題內容與適用范圍
本標準規定了岸邊集裝箱起重機(以下簡稱起重機)的技術條件。
本標準適用于裝卸符合GB 1413的A、C型國際集裝箱的起重機。
2 引用標準
GB 699 優質碳素結構鋼 技術條件
GB 700 碳素結構鋼
GB 755 旋轉電機基本技術要求
GB 985 氣焊、手工電弧焊及氣體保護焊焊縫坡口的基本型式與尺寸
GB 986 埋弧焊焊縫坡口的基本型式和尺寸
GB 1102 圓股鋼絲繩
GB 1182~1184 形狀和位置公差
GB 1228~1231 鋼結構用高強度大六角頭螺栓、大六角頭螺母、墊圈與技術條件
GB 1300 焊接用鋼絲
GB 1413 集裝箱外部尺寸和額定重量
GB 1591 低合金結構鋼
GB 1801~1804 公差與配合
GB 2893 安全色
GB 2894 安全標志
GB 3077 合金結構鋼 技術條件
GB 3220 集裝箱吊具的尺寸和起重量系列
GB 3323 鋼熔化焊對接接頭射線照相和質量分級
GB 3766 液壓系統通用技術條件
GB 3797 電控設備 第二部分 裝有電子器件的電控設備
GB 3811 起重機設計規范
GB 3859 半導體電力變流器
GB 3886 直流電動機調速用晶閘管電力變流器
GB 4720 電控設備 第一部分 低壓電器電控設備
GB 5117 碳鋼焊條
GB 5118 低合金鋼焊條
GB 5227 軌機輔傳動直流電動機
GB 5676 一般工程用鑄造碳鋼
GB 5905 起重機試驗規范和程序
GB 6067 起重機械安全規程
GB 6450 干式電力變壓器
GB 7356 電氣系統說明書用簡圖的編制
GB 8918 優質鋼絲繩
GB 8923 涂裝前鋼材表面銹蝕等級和除銹等級
GB 9331 額定電壓0.6/1 kV及以下船用電力電纜和電線
GB 10095 漸開線圓柱齒輪精度
GB 10096 齒條精度
GB 10236 半導體電力變流器與電網互相干擾及其防護方法導則
GB 10228 三相空氣自冷干式電力變壓器 技術條件
GB 11345 鋼焊縫手工超聲波探傷方法和探傷結果分級
GB 12668 交流電動機半導體變頻調速裝置總技術條件
GB 12972 礦用橡套軟電纜
GB/T 15360 岸邊集裝箱起重機試驗方法
GBJ 147 電氣裝置安裝工程高壓電器施工及驗收規范
GBJ 148 電氣裝置安裝工程變壓器、油浸電抗器、互感器施工及驗收規范
GBJ 232 電氣裝置安裝工程施工及驗收規范
GB* 3123 軋制鋼材氣割面質量標準
JB 2759 機電產品包裝 通用技術條件
JT 5020 港口裝卸機械司機室
JT 5022 港口起重機軌道安裝技術條件
JT 5028 軋制滑輪
3 技術要求
3.1 工作級別和環境條件
3.1.1 起重機的工作級別應為A6~A8。
3.1.2 工作風速應不大于15m/s;非工作風速應不大于50m/s。
3.1.3 工作環境溫度為—20~+45℃。
3.1.4 最大相對濕度應不低于95%(有凝露)。
3.1.5 工作環境條件如有特殊要求,按供需方協議執行。
3.2 主要工作速度的允許偏差
3.2.1 起升速度為公稱值的—3%~10%。
3.2.2 小車運行速度為公稱值的—3%~10%。
3.2.3 大車運行速度為公稱值的±10%。
3.2.4 俯仰速度為公稱值的±0.1個單行程/5min。
3.3 材料
3.3.1 主要零件的材料必須有材料生產廠的合格證書,否則應進行化驗和試驗,其化學成分、機械性能均達到標準規定時方可使用。
3.3.2 金屬結構主要受力構件的材料性能應不低于表1的規定。鋼號Q235-B,Q235-C應符合GB 700的規定;16Mn應符合GB 1591的規定。
表1

3.3.3 焊接卷筒和軋制滑輪的材料性能應不低于GB 700中的Q235-B鋼。
3.3.4 車輪、齒輪的材料性能應不低于GB 699中的45鋼或GB 5676中的ZG310~570鋼。
3.3.5 吊具轉鎖的材料性能應不低于GB 3077中的40Cr鋼。
3.3.6 主要零件經過熱處理后材料表面硬度應符合表2的規定。
表2

3.4 結構件
3.4.1 結構件制造的允許偏差應符合表3的規定。
表3 結構件制造允許偏差 mm

3.4.2 凡影響產品外觀質量和產品性能的切割面,不得低于CB* 3123中規定的2級。
3.4.3 焊接用的焊條、焊絲與焊劑應符合GB 5117,GB 5118,GB 1300的規定,并應與被焊結構件的材料強度相適應。
3.4.4 焊縫型式必須符合GB 985和GB 986的規定。
3.4.5 受力結構件的對接焊縫質量不得低于GB 11345中規定的Ⅰ級和GB 3323中規定的Ⅱ級。
3.4.6 在現場安裝時施焊的重要焊縫,應對其作出明顯的標記“安裝重要焊縫”并必須進行檢查。焊縫應打上焊工代號鋼印。
3.4.7 所有焊縫均不得有漏焊、燒穿、裂紋、未焊透、熔瘤、咬邊、夾渣、凹坑等影響性能和外觀質量的缺陷。
3.4.8 用于連接金屬結構件的高強度螺栓、螺母、墊圈應符合GB 1228~1231的規定。
3.5 主要零部件
3.5.1 鋼絲繩、滑輪及卷筒
3.5.1.1 優先采用線接觸鋼絲繩。鋼絲繩的網絲韌性號應符合GB 1102或GB 8918中的特號或1號。
3.5.1.2 鋼絲繩禁止接長使用。
3.5.1.3 鋼絲繩端部固定的要求應符合GB 6067的規定。
3.5.1.4 優先采用軋制滑輪,其制造偏差應符合JT 5028的規定。
3.5.1.5 鋼絲繩與滑輪槽偏角不得大于4°。
3.5.1.6 鋼絲繩繞進或繞出卷筒時的允許偏角應符合GB 3811的規定。
3.5.1.7 卷筒切槽后,壁厚尺寸偏差不得大于3mm。
3.5.1.8 滑輪公稱直徑及卷筒公稱直徑與鋼絲繩直徑的比值應符合GB 3811的規定。
3.5.1.9 滑輪及卷筒均應有壓繩器。
3.5.1.10 卷筒的安裝,其理論中心線與實際中心線的偏差值應滿足圖1的要求。

圖1 卷筒安裝平面
3.5.2 制動輪(或制動盤)及制動器
3.5.2.1 制動輪(或制動盤)上不得有裂紋,成品制動輪(或制動盤)的制動面上不得有影響使用性能的缺陷,也不得焊補。
3.5.2.2 直接安裝在軸上的制動輪,其徑向圓跳動和端面跳動分別不得低于GB 1182~1184中規定的9級和10級。
3.5.2.3 直接安裝在軸上的盤式制動器圓盤對軸的端面跳動量不得大于0.2mm。
3.5.2.4 制動器的選取和使用應符合GB 6067的規定。
3.5.2.5 制動瓦與制動帶應緊密貼合,如采用鉚接,鉚釘應埋入制動帶厚度的一半以上,如采用粘接,應嚴格按有關工藝進行,保證緊密貼合。
3.5.2.6 制動器彈簧經過3次全壓縮后,不得有永久變形。
3.5.2.7 制動器必須留有補償行程。
3.5.2.8 裝配后的制動器,各鉸點必須轉動靈活。制動帶(或制動瓦)與制動輪(或制動盤)接觸面積應不小于總面積的75%。
3.5.3 齒輪及減速器
3.5.3.1 齒輪應經熱處理,盡可能采用中硬齒面或硬齒面嚙合。
3.5.3.2 齒輪副的精度應不低于GB 10095中規定的8-8-7級,齒條副的精度應不低于GB 10096中規定的9-8-8級。
3.5.3.3 減速器應無滲漏現象。
3.5.3.4 減速器在正常潤滑條件下以額定轉速無負荷正反向運轉2h后,軸承處溫升不得超過45℃。
3.5.3.5 減速器以工作轉速無負荷運轉時,在箱體剖分面等高線上,距減速器前后左右各1m處測量,噪聲不得大于85dB(A)。
3.5.3.6 減速器在安裝時,其理論中心線與實際中心線的偏差值應符合圖2要求。

圖2 減速器安裝平面
3.5.4 聯軸器
3.5.4.1 彈性圈柱銷聯軸器的兩個半聯軸器的相對外圓的徑向圓跳動△Y和相對端面跳動△X偏差值見表4和圖3,圖4。
當聯軸器的轉速超過1000r/min時其跳動的偏差值按表4列舉的數值升高一檔。

圖3

圖4
表4 mm

3.5.4.2 齒輪聯軸器的兩個半聯軸器的相對端面跳動和相對徑向圓跳動的偏差值為0.2mm。
3.5.5 車輪及軌道
3.5.5.1 車輪踏面直徑的尺寸公差值應不低于GB 1801~1802中的h9級。
3.5.5.2 車輪踏面對基準線的圓跳動公差值應不低于GB 1184中的9級。
3.5.5.3 車輪宜采用鋼材軋制,鑄造車輪的踏面和輪緣內側不得有氣孔、夾渣等缺陷。
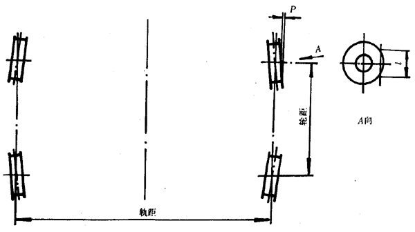
3.5.5.4 車輪水平偏斜的偏差P≤0.001 l,l為測量長度,水平偏斜方向按圖5所示。

圖5
3.5.5.5 車輪垂直偏斜的偏差值f及f'見圖6。
車輪向外傾f ≤0.0025 l,見圖6(a)。
車輪向內傾f'≤0.001 l,見圖6(b)。

圖6
3.5.5.6 同一側軌道上相鄰車輪的同位偏差值△d不大于2mm,見圖7。

圖7
3.5.5.7 同一側兩水平導輪距離的中心線同軌道中心的偏差值不得大于±1mm,見圖8。

圖8
3.5.5.8 小車軌道中心線與軌道梁支承腹板中心線的位置偏差值見圖9和表5。

圖9
表5 mm

3.5.5.9 小車軌距與名義尺寸S的允許偏差值△S見圖10。
軌道設在承軌梁中部:△S=±3mm。

圖10
軌道設在承軌梁內側:△S=0~6mm。

續圖10
3.5.5.10 在垂直于小車運行方向的平面內,兩根軌道頂面的高低偏差值△H不得大于軌距的0.15%,最大值不得超過10mm,見圖11。

圖11
3.5.5.11 同一小車的四個車輪踏面,應在同一平面上,支承面的最大不平度當軌距不超過3m時,不大于3mm;當軌距大于3m時,則不大于軌距的±0.1%。見圖12。

圖12
3.5.5.12 小車軌道中心線同小車軌道理論中心線之差,在2m長度內不得超過1mm,在10m長度內不得超過2.5mm。見圖13。

圖13
3.5.5.13 軌道接頭應對齊,允許兩個接頭的高低和側向錯位值不大于1mm,間隙不大于2mm。
3.5.5.14 大車運行軌道安裝要求應符合JT 5022的規定。
3.5.6 液壓元件及液壓系統
3.5.6.1 主要液壓元件(油缸、油泵、閥類等)應附有制造廠的合格證書,工作期間不得滲漏。
3.5.6.2 液壓系統應符合GB 3766的規定,液壓系統裝配前,接頭、管路及通道(包括鑄造芯孔、鉆孔)必須清洗干凈,不允許有任何污物(如鐵屑、毛刺纖維狀雜物等)存在。
3.5.6.3 主要液壓元件(油缸、閥、油泵等)在總裝前應根據不同情況進行合格性試驗。
3.5.7 潤滑系統
在起重機出廠前應對每個油路各部位逐個檢查確保暢通。
3.5.8 司機室
司機室應符合JT 5020的規定。
3.5.9 集裝箱吊具
3.5.9.1 集裝箱吊具應能裝卸符合GB 1413的A、C型國際集裝箱,其轉鎖的位置尺寸和公差應不低于GB 3220的規定。
3.5.9.2 吊具轉鎖應按GB 6067的規定進行拉伸試驗。
3.5.9.3 吊具離開地面后應能沿水平平面縱、橫軸線回轉±3°,沿垂直中心線回轉±5°。
3.5.9.4 宜設置能抑制吊具或吊具與集裝箱搖擺的自動減搖裝置。
3.6 電氣設備
3.6.1 一般要求
3.6.1.1 電氣設備的設計和選擇,應符合GB 3811和其他等效和相關專業技術標準。
3.6.1.2 設置在室內的電氣設備防護等級應不低于IP23。設置在室外的電氣設備防護等級應不低于IP55,即應為防水型,凡非防水型的電氣設備必須另加防水措施。室內高壓電動機接線盒外殼的防護等級至少應達到IP44。
3.6.1.3 電氣設備應有良好的絕緣性能,必須按照GBJ 232、GBJ 147、GBJ 148的規定檢查和驗收。電子線路的絕緣電阻按其專業標準規定檢查。
3.6.1.4 電氣傳動控制設備應符合GB 3859、GB 3886、GB 3797、GB 4720、GB 12668的技術要求。
3.6.1.5 除設計有特殊要求外,電氣裝置安裝、施工、驗收應遵照GBJ 232、GBJ 147、GBJ 148的有關規定。
3.6.2 特殊要求
3.6.2.1 主、副動力變壓器應選用干式自冷環氧型(宜用銅芯澆鑄)變壓器。初級線圈應設±2×2.5%手動調節分接頭(斷電切換)。變壓器的技術條件宜滿足GB 6450、GB 10288的規定。
3.6.2.2 高、低壓開關柜宜采用整體防護型,防護等級應不低于IP23。柜內應設防冷凝加熱器、檢修照明燈;通風口應有防塵措施;電纜進出口施工完畢必須密封。所有操作、指示設備應放在正面,并設有功能指示標牌。
3.6.2.3 各主要機構驅動電動機及發電機(功率大于15kW)應設防冷凝加熱器,宜設測溫保護裝置、帶強迫通風機時風口應有防塵措施,并應符合GB 755的技術要求。主機構若用直流驅動,其電動機應符合GB 5227或等效的標準。
3.6.2.4 交流電氣設備應能在供電電源諧波成分不大于5%的情況下正常工作。
3.6.2.5 照明電源與動力電源必須分開設置,當動力電源切斷時,照明電源不能失電。照明箱上各支路開關應有指示標牌。
3.6.2.6 高壓供電的起重機應設有碼頭供電的低壓備用電源;當高壓電源切斷時,由它供應照明、防冷凝加熱器、維修等電源。低壓備用電源與高壓電源應有相序等聯鎖保護。
3.6.2.7 機內應設有機內電話系統、無線對講機及有線擴音廣播器。
3.6.2.8 機上采用的可編程序控制器(PLC)、微型計算機(PC)所有部件應堅固、可靠,適合于海港起重機的高溫、振動、潮濕的惡劣工作環境。起重機動作的順序、聯鎖等均由PLC軟件完成,但緊急保護功能,行程終端保護仍須由硬件完成。
3.6.2.9 功率因素補償和諧波抑制采用的措施和指標,應由用戶和供貨商協商決定,并宜符合GB 10236有關規定。
3.6.3 電氣設備安裝
3.6.3.1 電力電子和微電子控制的驅動調速柜、PLC控制柜、微型計算機監控數據管理,故障診斷系統柜及設備應安裝在設有空氣調節設備的防振的專用電氣室內。
3.6.3.2 電氣設備安裝應考慮必要防振措施。起重機運轉時不應有不正常振動。電氣柜體必須用螺栓與底座緊固,嚴禁將開關柜與底座直接焊接。
3.6.3.3 高、低壓開關柜內應一律采用銅質母線,分相色標應符合國家標準,柜前操作距離,高壓柜不小于1m;低壓柜不小于0.6m。按有關安全規程配置必要的防護用品。
3.6.3.4 行程(接近)開關的撞(滑)桿(塊)及支架,測速、測位裝置(測速發電機、編碼器)的支架或底座應牢固、可靠。
3.6.3.5 風速報警器的風標,應安裝于不受外物阻礙處。荷重傳感器應安裝于能靈敏反映荷重變化,有利正常、可靠工作的地方。電阻器應有防護外罩,應裝于通風散熱良好位置。
3.6.3.6 吊具控制箱宜安裝在司機室內。
3.6.4 線纜敷設
3.6.4.1 電纜的選擇
a. 室內、金屬構件內部暗敷及室外電纜宜選用符合GB 9331、GB 9332標準的船用橡套電纜。外護層選擇應著重考慮每根電纜安裝使用可能受到的機械作用。如外護層機械強度不夠時,應安裝在管子、管道或電纜槽內,或采取其他防護措施。
b. 高壓供電電纜宜選用高壓橡套分相屏蔽重型撓性軟電纜。6kV及6kV以下的電纜宜符合GB 12972的規定。
c. 懸掛電纜、吊具伸縮等移動電纜均應選用船用橡套軟電纜;通訊及弱電控制電纜應選用專門橡套分芯屏蔽多芯軟電纜。電纜小車之間應有足夠強度的鐵鏈、鋼繩等連接和牽引,其長度應比同節電纜短0.5~1m;以承受運行過程中的機械拉力,并余留長度的5%~10%,余留一定數量備用芯。
d. 吊具供電控制電纜,應選用特殊耐油橡套撓性多芯軟電纜,并應設置防水型多芯插座(插頭),以便快速更換吊具,余留一定數量備用芯。
e. 露天電梯轎箱的供電控制電纜應選用電梯專用電纜,并應設置張緊、防風等裝置。
f. 高壓電纜必須單獨敷設,動力電纜、強電控制電纜,弱電控制電纜應分別敷設。用于PLC、PC調速裝置等弱電通訊、檢測、反饋線路應選用屏蔽線纜。
g. 所有露天接線箱限位開關、進出電纜宜從箱底部出入。
3.6.4.2 線芯最小載面的選擇
起重機必須采用多股銅芯電纜或電線,線芯最小截面為:
a. 動力線路2.5mm
2;
b. 控制線路1.5mm
2;
c. 電子設備、通訊設備、傳感器件等內部導線不作規定。
3.6.4.3 對有機械損傷、化學腐蝕、油氣浸蝕場合應采取適當防護措施。電纜穿管、槽用管子、管道、電纜槽內壁應光滑。
3.6.4.4 彎曲半徑的選擇
a. 電纜穿管,每根管子90°彎頭應不超過兩處;管子彎曲半徑不低于6倍管子外徑。
b. 固定敷設的彎曲內半徑不小于6倍電纜總外徑。(非金屬護套鎧包裝或編結的熱朔性、彈性材料絕緣電纜當總外徑D≤25mm時,最小彎曲內半徑4D)。
c. 移動電纜彎曲半徑不小于8倍電纜外徑。
3.6.4.5 穿管系數(電纜外徑截面積之和與管子或管道或電纜槽內截面積之比)不應大于0.4。
3.6.4.6 用作電纜機械性保護的金屬罩殼,應采取有效防腐蝕措施。電纜緊固件、支承、托架和附件均應采用耐蝕材料制成或進行適當防蝕處理。
3.6.4.7 電纜緊固件或扎帶應堅固,并應具有足夠表面積和一定形狀,以緊固電纜而不損傷護套或外護層,不得由于起重機工作時的振動而產生附加應力和磨損。
3.6.4.8 所有接頭應壓接牢固、可靠,所有緊固件均應采用銅質或鍍鋅件。
3.6.4.9 電纜管、管道、電纜槽的接頭處應保證機械和電氣上的連續性,并應可靠接地。布置上應使水不能在內部積聚。它們的端部應采取措施以使電纜的護套或外護層不致受損。
3.6.4.10 高壓電纜頭應按專用工藝制作。高壓電纜應按有關規定進行試驗。
3.6.4.11 大于1000V供電電纜應盡可能遠離低壓電纜敷設,應敷設在不易受機械損傷的部位,應盡量遠離工作人員經常操作、維修和通過的場所。
3.6.5 安全聯鎖及故障檢測
3.6.5.1 所有安全聯鎖、限位、信號指示、報警、故障檢測裝置應符合設計要求。
3.6.5.2 至少應在司機室操縱臺、變幅操縱臺、電氣室、機房及大車行走車架上設置“緊停按鈕”,在緊急情況下能切斷操作電源,停止各機構工作。
3.6.5.3 各機構工作前及工作過程中,應設有清晰的工作性音響警告信號或聲光警告信號。
3.6.5.4 除GB 3811規定的一般安全聯鎖保護外,本起重機至少應有下列各項聯鎖保護裝置。
a. 高、低壓供電系統漏電檢測保護;
b. 高壓進線(開關)柜應設有檢修時安全接地開關;
c. 小車停車位置與外臂架動作聯鎖,外臂架位置與小車動作聯鎖;
d. 采用分離小車防搖時,分離收攏動作與起升高度、小車位置應有必要聯鎖;
e. 吊具各動作與升降控制應有安全聯鎖,吊起箱后禁止轉鎖轉動;
f. 俯仰機構安全鉤應設置完善的安全聯鎖;
g. 電纜卷筒收、放纜終端及方向與大車運行聯鎖;
h. 起升、俯仰機構的超速保護,當起升電動機超過弱磁允許最高轉速115%;俯仰電動機超過額定轉速的115%,保護裝置應動作停止該機構運行;
i. 大車防爬楔、錨定、夾(頂)軌器、防撞等裝置與大車運行的聯鎖。
3.6.5.5 應有完善的故障顯示及報警裝置。主要功能為超風速、超負荷、超速(起升、俯仰)、短路、過流、過壓、過載、過熱,堵轉過流、失壓、失磁、失反饋、漏電、缺相、調速裝置主要故障、PLC控制系統主要故障等。宜采用故障自診斷能力強的調速驅動裝置和PLC控制裝置。
3.6.5.6 故障診斷數據管理系統各項功能應符合設計規定要求。
3.6.6 接地與防雷
3.6.6.1 起重機大車軌道接地電阻應不大于4Ω,規定應接地的所有點整機接地電阻應不大于10Ω。
3.6.6.2 起重機接地、防雷安裝、施工、驗收應符合GB 232各項要求。
3.6.6.3 開關柜、操作臺、接地線最小截面為2.5mm
2(銅絞線)。
3.6.6.4 高壓電氣設備接地線截面按容量選用,最小為6mm
2(銅絞線)。
3.6.6.5 電纜金屬護套或金屬外護層應兩端有效接地,但最后分路允許只作電源端接地,對于控制、通訊和儀表設備電纜,由于技術上原因,若一端接地較為有利時,應一端接地。
3.6.6.6 外臂架與后橋架間應設跨接軟銅絞線(不小于70mm
2)作接地線可靠電氣連接。外臂架端部和梯形架頂部,均應設避雷針。針體至少應高出航空障礙燈300mm,起重機應考慮設有將雷電安全引至地面軌道的設施。
3.6.6.7 采用可編程序控制器、微型計算機等微電子設備的控制、監視、管理、診斷系統的接地施工應按上述設備特殊要求設計進行。
3.6.7 照明
3.6.7.1 機器房、電氣、司機室、理貨員室平均照度應為50lx。
3.6.7.2 起重機外臂架、主梁及小車上應裝有足夠功率燈具,使起重機下方工作面的平均照度達到50lx。
3.6.7.3 起重機各主要通道、扶梯、平臺入口處、照度不小于20lx。
3.6.7.4 起重機門腿下部應設照明燈具加強大車行走軌道平面的照度。
3.6.7.5 起重機梯形如頂部、外臂架頂端應各安裝紅色航空障礙燈。當交流電源消失后應自動切換到備用電源。
3.6.7.6 應急照明設備由用戶和供貨商協商決定。
3.7 涂裝
3.7.1 在涂裝前構件表面應進行除銹處理,其質量等級應按GB 8923的規定,用于手工方式除銹為St2級,用化學處理和拋(噴)丸(或其它磨料)方式除銹為Sa2 1/2級。
3.7.2 一般結構件,要求涂二層防銹底漆,二層面漆,漆層厚度為0.1~0.12mm。對主要結構件要求涂二層底漆,三層面漆,漆層總厚度由供需雙方商定。
3.7.3 油箱和減速器殼體的內表面,涂兩層耐油瓷漆。
3.7.4 產品涂漆顏色,由供需雙方協商決定,產品的安全標志顏色應符合GB 2893,GB 2894的規定。
4 試驗
4.1 為了檢查起重機的工作性能及各部件和金屬結構的承載能力,整機工作的可靠性,起重機應完成空載試驗、額定載荷試驗、靜載試驗、動載試驗和工業性試驗。
4.2 試驗應符合GB 5905,GB/T 15360的規定。
5 檢驗規則
5.1 新產品的型式檢驗,必須完成GB/T 15360第6章規定的全部試驗內容。除GB/T 15360明確規定的項目外,其他試驗內容原則上應在同一臺樣機上進行。
5.2 定型或批量生產的起重機,如改變主要傳動系總成,主要結構件設計及生產工藝有重大改變時,必須抽樣一臺進行型式檢驗中相應內容的試驗。
5.3 批量生產的產品,應由受權的質檢機構每兩年抽樣一臺,按GB/T 15360中6.9的規定進行試驗。
5.4 產品的出廠檢驗按GB/T 15360第6章中的6.1,6.2,6.4,6.5,6.6,6.7,6.12,6.13,6.14,6.15,6.16,6.17規定進行。
5.5 產品驗收條件
制造廠的質量檢驗部門,應按設計圖樣及本標準的規定,對產品質量逐項進行檢驗。檢驗合格后,才準予產品驗收,并簽發產品合格證書。
5.6 驗收項目
5.6.1 主要性能參數應符合設計技術規格書的要求。
5.6.2 試驗驗收按第4章規定。
5.6.3 產品驗收時,起重機應連續運轉16h無故障(故障是指超過20min而無法排除的故障),或按訂貨合同規定。
5.6.4 外觀質量
a. 零、部件表面不得有明顯變形及損傷,應平整、無粘砂和余留冒口,焊縫要均勻美觀;
b. 油漆顏色應符合合同規定,色澤均勻,沒有涂斑、漏漆和剝落;
c. 堅固件無松動漏裝;
d. 管線排列整齊;
e. 不得有油液外露;
f. 標牌、性能表牌、吊裝標志和功能標志應齊全,安裝位置要合理,表示要清楚。
5.6.5 產品出廠應交付的文件:
a. 產品合格證明書;
b. 產品說明書;
c. 總圖及主要部件圖,包括PC,PLC程序清單、地址清單,使用操作維修手冊、備件清單、電氣及液壓系統原理圖,布線圖;
d. 試驗報告;
e. 易損件清單;
f. 主要外購機電產品的合格證和說明書;
g. 包裝發運清單(包括隨機附件清單);
h. 專用工具、儀器清單。
6 標志、包裝、運輸和貯存
6.1 標志
6.1.1 每臺產品應裝設醒目的起重量標志。
6.1.2 應在起重機的明顯處裝設制造廠標牌,內容如下:
a. 產品型號和名稱;
b. 制造廠名稱;
c. 主要技術參數;
d. 產品編號;
e. 制造日期。
6.1.3 在司機室內應裝設主要參數表標牌。
6.1.4 各種操縱手柄 、開關及信號裝置近旁,應裝設指示功能的標牌,并應表示位置和控制方向。
6.2 包裝
6.2.1 產品在解體拆散前,要在解體的零、部件的連接處打上清晰的鋼印標記和編號;電線接頭應進行編號。
6.2.2 外露加工面應涂上防銹劑,防止銹蝕。
6.2.3 隨機文件要防潮,包好放入箱內。
6.2.4 危險、易碎、防潮等包裝箱、件,應分別注明危險、易碎、放置方向等符號字樣。
6.2.5 大型零、部件和包裝箱的重量、重心、吊掛點,應有標志,并應標明件號。
6.3 運輸
6.3.1 長大件和可自由移動的部件,必須墊平綁扎牢固,防止變形、移位、碰撞。
6.3.2 產品的包裝與運輸應符合JB 2759和鐵路、公路、航運的有關運輸要求。
6.4 貯存
6.4.1 零、部件必須妥善保管,并應注意防銹、防潮、通風和防止變形。
本標準由中華人民共和國交通部提出。
本標準由交通部水運科學研究所歸口。
本標準由交通部水運科學研究所、交通部標準計量研究所、交通部上海港口機械制造廠負責起草。
本標準主要起草人阮任平、張家錕、陳紫云、鈔偉。