本標準為帶電作業和屏蔽服的專用試驗方法,需與GB 6568.1-86《帶電作業用屏蔽服》配合使用。
1 衣料試驗方法
1.1 屏蔽效率試驗
1.1.1 主要設備
a. 一臺頻率為50Hz、電壓有效值為600V的正弦電壓發生器(波形符合GB 311.2~6—83《高電壓試驗技術》的要求);
b. 一個按圖1制造的黃銅電極,內裝2MΩ負載電阻,總重量為3kg;
c. 一臺輸入阻抗大于10MΩ的電壓測量儀器(電壓表或示波器);
d. 一臺量程為600V的電壓表;
e. 一塊直徑為400mm、厚度為5±0.5mm的橡膠板,其表面硬度為肖氏級60~65度;
f. 一塊直徑為300mm并帶有接線柱的鍍鉻黃銅板;
g. 一塊直徑為400mm的圓形絕緣板。
1.1.2 試樣
1.1.2.1 取樣
試樣可在大匹布料處剪取。如需在大匹頭上剪取時,則必須離開布端至少2m以上處取樣。
試樣的中心點必須在樣品布料的45度對角線上,試樣上不得有影響試驗結果的嚴重疵點及整理劑浸軋不勻等。試驗面積根據試驗操作要求決定。
1.1.2.2 試樣的準備
在樣品布上距布邊至少50mm處剪取尺寸為180mm×180mm的方形試樣,共計3塊。
1.1.2.3 試樣的處理
試驗前需將試樣放置在溫度為23±2℃、相對濕度為45%~55%的環境中24h以上,以適應試驗環境。
1.1.3 試驗條件
試驗需在溫度為23±2℃及相對濕度45%~55%的環境中進行。
1.1.4 試驗安裝
1.1.4.1 將下列部件按順序放置在一個水平支架上;
a. 直徑為400mm的圓形絕緣板;
b. 直徑為300mm的圓形金屬板;
c. 直徑為400mm的合成橡膠板;
d. 最小尺寸為120×120mm的試樣;
e. 電極裝置(放置位置不允放趣出試樣邊緣)。
1.1.4.2 將下列端子連接在一起并接地:
a. 電壓發生器的低壓端;
b. 電極裝置的接地部分;
c. 電壓表的低壓端。
1.1.4.3 將下列裝置連接在一起并對地絕緣:
a. 電壓發生器的高壓端;
b. 直徑為300mm的金屬板的連接柱;
c. 電壓表的高壓端。
1.1.5 試驗程序
a. 在沒有試樣的情況下,將頻率為50Hz的600V電壓有效值施加到測量設備的高、低壓部分之間,在測量儀表上讀出電極輸出端的電壓值,此值即為基準電壓,用符號Uref表示;
b. 取出電極裝置,將試樣緊貼在電極下面壓平,并按1.1.4.1所述的順序同時放入試驗裝置中,讀出電極輸出端的電壓值,用符號U表示。
1.1.6 試驗結果
取3塊試驗屏蔽效率的算術平均值作為衣料的屏蔽效率。
屏蔽服衣料的屏蔽效率必須大于標準規定值。
屏蔽效率按下列公式計算:
SE=20 lg(U ref/U)
式中:SE——屏蔽效率,dB;
Uref——基準電壓(沒有屏蔽時),V;
U——屏蔽后的電壓值,V。
1.1.7 試驗報告
試驗報告應包括以下內容:
a. 衣料的型號、名稱、制造廠和制造日期;
b. 試樣的形狀、尺寸和數量;
c. 試樣處理條件;
d. 試驗設備的名稱、型號和規格;
e. 試驗數據和結論;
f. 試驗環境溫度和相對濕度;
g. 試驗日期及試驗人員。

圖1 衣料屏蔽效率試驗電極裝置
1―上蓋;2―屏蔽外殼;3―固定電纜螺孔;4―電纜連接測量儀表;5―接地螺母;6―屏蔽電極;7―絕緣板;8―接收電極;R―負載電阻
1.2 衣料電阻試驗
1.2.1 主要設備
a. 一臺直流穩壓穩流電源,其輸出電壓為10V,負荷電流為2A;
b. 一臺精度為0.2級直流雙臂電流;
c. 一個圓柱形四端環形電極,其四個圓環用厚度為15mm的有機玻璃圓盤裝配在一起,底面加工成同一水平面,并鍍以5μm厚的黃金。電極總柱高為53mm,有效測試面是一個內圓直徑為44mm、外圓直徑為114mm、寬為35mm的環形面。電極材料黃銅,自重2.8kg,附加重量20kg(電級尺寸詳見圖2a,電極附加重塊尺寸見圖2b)。
1.2.2 試樣
a. 在樣品布上距布邊至少50mm處剪取尺寸為240mm×240mm的方形試樣,共計3塊;
b. 取樣方法同1.1.2.1;
c. 試樣的處理同1.1.2.3。
如系使用中的舊衣服,則在衣服不同部位測試,不必剪樣。
1.2.3 試驗條件
試驗應在溫度為23±2℃、相對濕度為45%~55%的環境中進行。
1.2.4 試驗程序
a. 連接雙臂電橋與測量電極之間的連接線,電極內、外兩個圓電極為電流端,中間兩個圓電極為電壓端;
b. 將試樣用繡花框繃平以盡量減少試樣折皺,然后放在光滑平整的絕緣板上,絕緣板上墊有5mm厚毛氈;
c. 測量電極放在試樣上,使之接觸良好,然后將電極附加重塊20kg壓在電極上。此時電橋指示值即為測量的電阻值。
每塊試樣分別在5個不同的位置測試,3塊試樣共測得15個數據。
1.2.5 試驗結果
在3塊試驗的15個測試數據中去掉最大讀數值及最小讀數值,取中間的13個讀數值的算術平均值作為衣料電阻值。
屏蔽服衣料電阻值必須小于標準規定值。
1.2.6 試驗報告
試驗報告應包括的內容同1.1.7。

圖2a 衣料電阻測量電極
1―中心圓柱形電極;2,4,5―環形電極;3―有機玻璃絕緣板;6―與試樣接觸的水平表面;7―定位螺絲;8―接線柱

圖2b 衣料電阻測量電極附加重塊
1,2-鑄鐵材料附加重塊;3-有機玻璃絕緣板
1.3 衣料熔斷電流試驗
1.3.1 主要設備
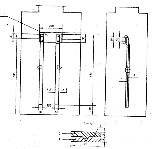
a. 一個用絕緣材料構成的電極支撐架(見圖3),用來固定測試電極和試樣;
b. 四塊用3mm厚的黃銅板做成的測試電極板,在電極支撐架的兩端各由兩塊是極板構成測試電極。每塊電極反的尺寸為20mm×90mm,與試樣的接觸面積為20mm×20mm。電極板表面要求光滑平整;
c. 一臺輸出電流為0~100A的大電流發生器;
d. 一臺容量為1kVA的交流穩壓電源;
e. 一臺量程為0~100A的交流電流表;
f. 一只秒表;
g. 一個防風試驗柜,尺寸見圖4b。
1.3.2 試樣
a. 在樣品布上距布邊至少50mm處,分別按經向和緯向各剪取3塊尺寸為200mm×25mm的矩形試樣,共計6塊,然后精確修整邊紗,使其寬度為20mm(公差為1/2根);
b. 取樣方法同1.1.2.1;
c. 試樣的處理同1.1.2.3。
1.3.3 試樣安裝
將試樣的兩端分別置于兩個測試電極的兩塊銅板之間,銅板兩端用直徑為10mm的螺栓固定,如圖3所示。
將安裝好試樣的電極支撐架置于防風試驗柜中,試驗柜放在溫度為23±2℃、相對濕度為45%~55%的環境中。
1.3.4 試驗程序
1.3.4.1 對A型依料的試樣,先加3A試驗電流,停留5min以后,按每級1A電流分階段上升,每階段停留5min,直至試樣熔斷為止。記錄試樣的熔斷電流和熔斷時間,并記錄各階段的試樣變化情況。
1.3.4.2 對B型和C型衣料的試樣,先加10A試驗電流,停留5min以后,按每級5A電流分階段上升,每階段停留5min,直至試驗熔斷為止。記錄試樣的熔斷電流和熔斷時間,并記錄各階段的試樣變化情況。
1.3.5 試驗結果
取6塊試樣熔斷電流的算術平均值作為衣料熔斷電流。
衣料熔斷電流必須大于標準規定值。
1.3.6 試驗報告
試驗報告應包括以下內容:
a. 衣料的型號、名稱、制造廠和制造日期;
b. 試樣的形狀、尺寸和數量;
c. 試樣處理條件;
d. 試驗設備的名稱、型號和規格;
e. 試驗數據和結論,試樣的變化情況;
f. 試驗環境溫度相對濕度;
g. 試驗日期及試驗員。

圖3 衣料通流容量試驗裝置
1―電極;2―絕緣支撐架
1.4 耐電火花試驗
1.4.1 主要設備
a. 一臺76-1型電火花真空檢測器,其工作電壓為220±20V,電源頻率為50Hz,輸入功率不大于60W,火舌長度不小于25mm;
b. 一塊直徑為140mm的圓盤形平板電極;
c. 一塊秒表。
1.4.2 試樣
a. 在樣品布上距布邊至少50mm處剪取尺寸為180mm×180mm的方形試樣,共3塊;
b. 取樣方法同1.1.2.1;
c. 試樣的處理同1.1.2.3。
1.4.3 試驗程序
a. 將試樣置于圓秀形平板電極上固定,使試樣平整舒展不起皺,并將該圓盤形平板電極接地;
b. 將電火花真空檢測器的發射極置于與平板電極垂直的位置,試樣距電火花發射嘴的距離為6±1mm;
c. 啟動電火花真空檢測器并開始記時,2min以后停止電火花,記錄試樣變化情況并測出炭化破壞面積。
在每塊試樣上測試5個點,3塊試樣上共測試15個點。要保證燃弧部分離試樣邊緣20mm以上,每點間隔40mm以上。
1.4.4 試驗結果
a. 試樣在電火花的作用下應無明火蔓延,僅炭化;
b. 取15個測試點的炭化破壞面積的算術平均值來表征衣料的耐電火花性能,單位為平方毫米。
衣料耐電火花性能必須符合標準規定;
c. 試驗數據處理:
允許最大相對誤差不大于平均值的20%。最大相對誤差以百分數表示,并按下式計算:

當計算結果超過允許相對誤差時,去掉誤差最大的觀察值,然后將剩余的觀察值再按上式計算,直至符合規定為止。舍去的觀察值的個數不得超過測試點數的401%,否則應重新取樣試驗。
1.4.5 試驗報告
試驗報告應包括的內容同1.3.6。
1.5 耐燃試驗
1.5.1 主要設備
1.5.1.1 試驗柜
試驗柜由1.5mm厚的鋼板構成,柜內壁涂成黑色。
試驗柜的結構如圖4a和圖4b所示:
a. 柜的前后兩面由兩塊鋼板組成,分別開有尺寸為116mm×440mm(高×長)通氣孔一個;
b. 柜子的前面一塊鋼板的通氣孔的上部裝有一個玻璃門,以供進出和觀察;
c. 柜子的頂板開有一個直徑為200mm的孔,一塊尺寸為300mm×300mm的鋼板架設在此孔的上方,構成擋板;
d. 在試驗柜中安裝一副垂直固定的試樣夾具,夾具的下端距離柜內底部約110mm。
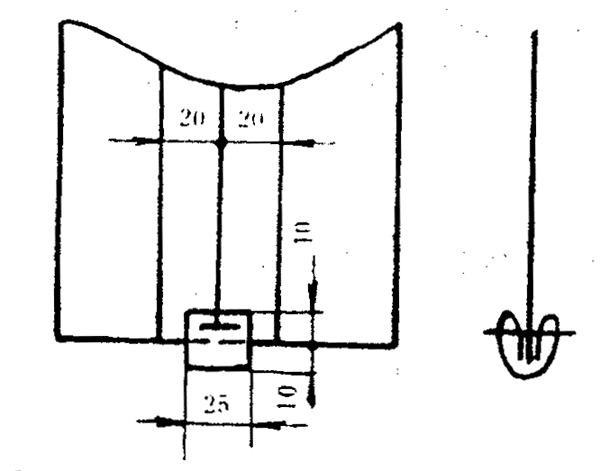
1.5.1.2 試樣夾具
試樣夾具用手試驗中夾緊試樣,它由兩部分組成,如圖5所示:
a. 一個夾具支撐件“1”,其上固定有兩根厚度為5mm、相距150mm的金屬棒“2”;
b. 兩根厚度為5mm的活動金屬棒“3”,用卡鉗或鋼夾固定在金屬棒“2”上。棒“2”和棒“3”之間夾上試樣,以達到很好地懸掛試樣的目的。
1.5.1.3 附件
a. 標準點火布樣,其成分為65%聚脂、35%棉紗、比重為110g/m
2左右,為未漂白且未經修整的平絞聚脂棉紗織物;
b. 卡鉗或鋼夾兩個;
c. 秒表一只;
d. 尺寸為600mm×350mm反光鏡一塊,將其放在試驗柜內的后壁上,用以觀察試樣背面的燃燒情況。
1.5.2 試樣
a. 在樣品布上距布邊至少50mm處,分別按經向和糾向各剪取3塊尺寸為300mm×190mm的矩形試樣,共計6塊,在固定到試樣夾具上以后,其試驗面積為300mm×150mm;
b. 取樣方法同1.1.2.1;
c. 試樣的處理同1.1.2.3。
1.5.3 試驗程序
1.5.3.1 準備標準點火布樣
a. 剪取一塊尺寸為80mm×25mm的聚脂-棉紗條,其長度方向與經紗方向一致;
b. 將該聚脂-棉紗條在長度方向上折疊成尺寸為20mm×25mm的長方塊,兩端折疊在里面。
1.5.3.2 夾緊標準點火布樣
如圖6所示,將標準點布樣夾在試樣下端的中間,夾子成水平狀固定,使標準點火布樣在試樣的前后兩側各有2層,并使標準點火布樣的末端比試樣的下端低10mm。
1.5.3.3 耐燃試驗
先將試樣固定在垂直吊掛在試驗柜內的試樣夾具上,使其下端與夾具的下端在同一水平線上,且標準點火布樣必須與夾具的兩根垂直棒的距離等同;然后劃一根火柴,將標準點火布樣下端的中間點著(點火時間為2s),立即起動秒表并關上試驗柜的玻璃門;標準點火布樣正常燃燒25~35s,觀察試樣在試驗期間的燃燒情況,并記錄以下結果:
a. 熔斷情況;
b. 變形情況;
c. 冒煙情況;
d. 待試樣上的明火消失時,記錄下明火燃燒時間;
e. 待試樣上的殘留余輝熄滅時,即記下試樣陰燃的時間;
f. 取下試樣,將其在溫度為23±2℃、相對濕度為45%~55%的環境中放置15min以后,測量圓錐形燒焦處的高度,即為炭長;
g. 測量燒壞面積:用剪刀剪去燒壞或熔化的部分,然后將該試樣放在樣品上,使其保持形狀與樣品一樣,將燒壞部分描在方格計算繪圖紙上,用換算法或幾何測量面積的方法來測量燒壞部分的面積。
1.5.4 試驗結果
試驗所取的6塊試樣均須滿足下列條件;
a. 試樣的燒壞面積不得大于標準規定值;
b. 試樣的燒壞面未擴散到試樣夾具的垂直部位,同時也未擴散到試樣的上端邊緣,即試樣的炭長不得大于標準規定值。
1.5.5 試驗報告
試驗報告應包括的內容同1.3.6。

圖4b 試驗柜加工圖
1-通氣孔

圖5 試樣夾具
1―夾具支撐件;2―固定棒;3―活動棒;4―試樣

圖6 標準點火布樣安裝圖
1.6 耐洗滌試驗
為了確保在多次洗滌以后,屏蔽服的電氣性能和耐燃生能不會出現過分的損壞,必須采用下述方法進行洗滌。如果不適用這種方法洗滌,制造廠必須相應地作上標記,并注明所采用的洗滌方法。
1.6.1 主要設備
1.6.1.1 洗衣機
洗衣機應具備以下技術條件:
a. 洗衣機的正常攪拌速度為300~500r/min,每個方向交替旋轉30s;
b. 洗滌時間的調節在0~15min之間,最小調節時間為1min;
c. 脫水速度:正常情況下為940~1450r/min。
1.6.1.2 洗滌劑
采用的洗滌劑不得含有漂白劑。
可采用國產30型洗滌劑。在有爭義的情況下,可參照IEC 456《家用電氣洗衣機性能的測定方法》附錄1表Ⅱ中規定的“標準洗滌劑”中的無過硼酸鹽的洗滌劑(Ⅱ型)的配方。
1.6.1.3 等效負載
比重約為110g/m
2的織好而未染色的聚脂-棉紗纖維布。
1.6.2 試樣的準備
a. 在樣品布上距布邊至少50mm處,按經紗和緯紗垂直方向剪取尺寸為260mm×260mm的方形試樣,共3塊,沿四周邊緣縫進毛邊;
b. 取樣方法同1.1.2.1。
1.6.3 試驗程序
a. 洗滌:將3塊度樣放入洗衣機內并加入一定量的等效負載,使干織物的總重量等于2kg;往洗衣機內注入40±4L水,使水溫達到50~70℃,并把洗衣機操作在“正?!毕礈煳恢茫ㄈ绻嚇拥闹亓砍^2kg,則水量應按比例增加);加上足量的洗滌劑并攪拌成皂水,開動洗衣機洗滌2min。
b. 漂洗:放去皂液,開動洗衣機繼續運轉漂洗,共漂洗3次,每次2~3min。
c. 脫水:將試樣和等效負載一起放到脫水桶里進行脫水,時間為1~2min。
d. 在最后一道脫水工序結束后,將試樣和等效負載取出,一起放到烘干機里,烘干溫度為65~70℃,直至烘干為止。
這樣,一次“洗滌一烘干”過程完成。
做完10次“洗滌—烘干”過程后,應將試樣展平放在環境溫度為23±2℃、相對濕度為45%~55%的條件下存放4h以上,然后按1.1、1.2、1.3和1.5的方法重新做電氣試驗和耐燃試驗。
1.6.4 試驗結果
經過10次“洗滌一烘干”過程后,衣料的電氣性能和耐燃性能均應符合標準規定。
1.6.5 試驗報告
試驗報告應包括的內容同1.3.6。
1.7 耐汗蝕試驗
1.7.1 設備和材料
1.7.1.1 主要設備
a. 恒溫干燥箱一個,能保持37±2℃的試驗溫度;
b. 玻璃皿兩個,其高為30mm,內徑為240mm以上;
c. 試驗板四塊,其為厚約3mm、面積為250mm×250mm的玻璃板或丙烯酸樹脂板;
d. 精度為1mg的天平一個。
1.7.1.2 試驗用化學劑
a. L―組氨酸1―氯化氫1―水合物(C
6H
9O
2N
3·HCl·H
2O);
b. 氯化鈉(NaCl),化學純;
c. 磷酸氫二鈉十二水合物(Na
2HPO
4·12H
2O),化學純,或磷酸氫二鈉二水合物(Na
2HPO
4·2H
2O),化學純;
d. 磷酸二氫鈉二水合物(NaH
2PO
4·2H
2O),化學純;
e. 氫氧化鈉(NaOH),化學純。
1.7.2 試樣
a. 在樣品布上距布邊至少50mm處剪取尺寸為240mm×240mm的方形試樣,共計6塊;
b. 取樣方法同1.1.2.1;
c. 試樣處理同1.1.2.3。
1.7.3 試液的配制
用蒸餾水配制,現配現用。
堿液每升含:

1.7.4 試驗程充
a. 在浴比為20:1的酸、堿試液里,分別放入3塊試樣,使其完全浸濕,然后在室溫下放置30min,必要時可稍加撳壓和撥動,以保證試液良好而均勻地滲透;
b. 取出試樣,倒去殘液,把酸、堿兩組試樣分別放在兩塊試樣板上,用玻璃棒刮去試樣上過多的試液,然后將試樣分別夾在兩塊試樣板中間;
c. 把分別夾有酸、堿兩組試樣板平放在恒溫箱里,在37±2℃溫度下放置2h;
d. 拆去試樣夾板,展開試樣,并將其懸掛在溫度不超過60℃的人氣中直至干燥為止。
這樣,一次“汗蝕一烘干”周期完成。
在整個試驗過程中,酸和堿試驗設備要分開。經過3次“汗蝕—烘干”周期后,按1.2節所述的方法分別測量耐酸性汗蝕和耐堿性汗蝕后的試樣電阻值。
1.7.5 試驗結果
分別耐酸性汗蝕和耐堿性汗蝕后的衣料電阻值均不得大于標準規定值。
1.7.6 試驗報告
試驗報告應包括下列內容:
a. 衣料的型號、名稱、制造廠和制造日期;
b. 試樣的形狀、尺寸和數量;
c. 試樣處理條件;
d. 試驗設備的名稱、型號和規格;
e. 試驗溶液的成分、名稱;
f. 試驗數據和結論;
g. 試驗環境的溫度和相對濕度;
h. 試驗日期及試驗員。
1.8 耐磨試驗
1.8.1 主要設備
a. 一臺改型Y522圓盤式織物耐磨試驗機,其工作盤直徑為140mm,砂輪磨擦軌跡寬24mm,選用砂輪規格為150粒碳化硅砂輪;
b. 一副求積儀。
1.8.2 試樣
a. 在樣品布上距布邊至少50mm處,接經紗和緯紗垂直方向剪取尺寸為240mm×240mm的方形試樣,共計3塊;
b. 取樣方法同1.1.2.1;
c. 試樣處理同1.1.2.3。
1.8.3 試驗條件
試驗需在溫度為23±2℃、相對濕度為45%~55%的環境中進行。
1.8.4 試驗程序
a. 修整砂輪,使砂輪出新磨擦面,并用砂紙手磨砂輪棱角。砂輪每使用500轉后,需要重復修整一次,以保證試驗的正確性;
b. 將試樣放在工作盤上固定,使試樣平整舒展,并給試樣表面加上一定的壓力,其大小為250g加砂輪自重(g);
c. 啟動耐磨機,同時啟動吸塵器,并用毛刷清掃砂輪。保持砂輪上無粉末吸附,每磨擦200轉停機一次,觀察試樣的表面變化,并按1.1節所述的方法測量試樣的屏蔽效率,按1.2節所述的方法測量試樣電阻,直至磨擦到試樣的耐磨轉數為止。
1.8.5 試樣耐磨轉數的確定:
試樣在出現下列情況之一時的轉數即為試樣耐磨轉數
a. 試樣5個位置測量電阻的平均值大于或等于標準規定的1Ω時;
b. 屏蔽效率小于或等于標準規定的30dB或28dB時;
c. 出現網格狀損壞面的面積大于或等于6cm
2時;
d. 出現個別洞眼的面積大于或等于2cm
2時。
1.8.6 試驗結果
a. 取3塊試樣耐磨轉數的算術平均值作為衣料的耐磨轉數。
b. 試驗數據處理
允許最大相對誤差不大于平均值的40%。最大相對誤差以百分數表示,并按下式計算:

當計算結果超過允許相對誤差時,舍去誤差最大的試樣的測量值,重新補充試樣試驗,直至符合規定為止。
1.8.7 試驗報告
試驗報告應包括的內容同1.3.6。
1.9 透氣性能試驗
1.9.1 主要設備
一臺Y561型織物透氣儀或織物中壓透氣儀。
1.9.2 試樣
a. 取樣方法同1.1.2.1;
b. 試驗可以整段樣品布上進行,試樣可不必開剪。如需開剪時,則在樣品布上距布邊至少50mm處,至少剪取尺寸為400mm×全幅的試樣一塊,試樣的各邊分別與織物的經向和緯向一致。所取試樣不應折皺,也不能燙平。
c. 試樣的處理同1.1.2.3。
1.9.3 試驗條件
試驗需在溫度為23±2℃、相對濕度為45%~55%的環境中進行。
1.9.4 試驗程序
a. 將試樣平放在透氣儀的進氣孔上,套上適當的夾圈并固緊試樣;
b. 緩慢調節吸風電機的速度并逐漸抽真空,使試樣兩側達到147Pa固定壓差,即時讀取垂直壓力計的液面高。如某些織物達不到上述壓差時,可采用其他壓差,但應在試驗報告中注明使用的具體壓差;
c. 根據垂直壓力計的液面讀數,從儀器提供的壓差-流量表格中查出試樣的透氣量;
d. 在試樣上隨機選擇10個位置,重復a~c項程序一共進行10次透氣性能試驗。
對于涂層類織物或膠合織物均不宜用此方法試驗。
1.9.5 試驗結果
以試樣10次透氣性能試驗的算術平均值作為檢驗衣料透氣性能的指標。
衣料的透氣量以L/m
2·s為單位,其值應不小于標準規定值。
1.9.6 試驗報告
試驗報告應包括的內容同1.1.7。
1.10 斷裂強度和斷裂伸長試驗
1.10.1 主要設備
織物斷裂強度試驗機一臺,應符合下列要求;
a. 斷裂強度應以公斤為單位;
b. 上下夾鉗間跑離為20cm;
c. 下夾鉗未載荷時下降速度為10~11cm/min;
d. 選定的載荷重錘,應使試驗數據在刻度盤指示讀數的20%~75%的范圍內為宜;
e. 預加張力重錘夾有0.25,0.5kg和1kg三種。
1.10.2 試樣
1.10.2.1 取樣
取樣方法同1.1.2.1。
1.10.2.2 試樣的準備
在樣品布上距布邊至少100mm處,分別剪取長度方向與經向一致和長度方向與緯向一致的矩形試樣各3塊,共計6塊;試樣的寬約55mm,長度隨試驗儀器類型而定(約300~380mm),然后精確修整邊紗,使試樣寬度為50mm(公差1/2根)
1.10.2.3 試樣的處理
試樣的處理同1.1.2.3。
1.10.3 試驗條件
試驗需在溫度為23±2℃,相對濕度為45%~55%環境中進行。
1.10.4 預加張力懸掛重錘的規定
斷裂強度不超過1961N者懸0.5kg;超過者懸1kg。
1.10.5 試驗程序
a. 試驗前應先校正斷裂強度和刻度盤上的“0”點位置;
b. 先放下夾持器,固定上夾,并將試樣一端置入上夾鉗內,夾于中間位置,稍加擰緊,再將試樣另一端置入下夾鉗內,懸掛張力重錘;將上夾鉗略加放松,使布條由重錘作用稍下降而垂直,再行擰緊上鉗,隨即放松夾持器,擰緊下夾鉗,移去重錘;
c. 開動強力機,使下夾持器下降,直至試樣斷裂為止。記錄試樣的斷裂強度和斷裂伸長厘米數及斷裂伸長率。如無伸長標尺裝置者,則需量取斷裂時試樣伸長厘米數,并行記錄,然后按下列公式計算:

d. 將上、下夾鉗松開,取下斷裂之試樣。
1.10.6 試驗結果
a. 試樣的斷裂強度系指50mm×200mm的布條斷裂時的荷重,單位為公斤。各以經向及緯向的3塊試樣試驗結果的算術平均值小數二位,按四舍五入法,保留小數一位,作為衣料經向及緯向斷裂強度的指標。
b. 衣料經向斷裂強度和緯向斷裂強度均不應小于標準規定值。
c. 各以經向及緯向的3塊試樣斷裂伸長率算術平均值作為衣料經向及緯向斷裂伸長率,以百分數表示,其值均應小于標準規定值。
1.10.7 試驗注意事項
a. 在試驗中,如試樣滑膠哎呀在夾鉗口斷裂時,應重換試樣試驗:
b. 在試驗中,如發現有試驗讀數準或機構故障等現象,應及時停止試驗,檢查原因,校正后方可再行試驗;
c. 操作時,防止夾口內試樣扭轉歪斜;
d. 強力機應定期校驗,加強機構保養,并應經常觀察強力刻度盤“0”點,如有移動及時糾正;
e. 懸掛張力重錘時,必須與夾鉗相平行,不得有歪斜。
1.10.8 試驗報告
試驗報告應包括的內容同1.1.7。
2 成品試驗方法
2.1 上衣、褲子電阻試驗
2.1.1 主要設備
a. 一塊量程為0.1~20Ω的電阻表,其誤差小于或等于1%;
b. 兩個帶接線柱的黃銅電極,每個電極重1kg,底面接1cm
2,詳見圖7。
2.1.2 試驗條件
試驗需在溫度為23±2℃及相對濕度為45%~55%環境中進行。
2.1.3 試驗程序
a. 在試驗臺面上鋪一塊厚為5mm的毛氈,將上衣及褲子平鋪在毛氈上,其內襯墊一層塑料薄膜,使上衣及褲子各布之間隔開,避免層間電氣短路;
b. 將試驗電極分別置于上衣或褲子的兩個最遠端點上,測量上衣或褲子各最遠端點之間的電阻。測試點應距各接縫邊緣和分淳連接線3cm以遠。
2.1.4 試驗結果
上衣、褲子各最遠端點之間的電阻均不得大于標準規定值。
2.1.5 試驗報告
試驗報告應包括以下內容:
a. 試品的型號、名稱、制造廠和制造日期;
b. 試驗設備的名稱、型號、序號和規格;
c. 試驗數據和結論;
d. 試驗環境溫度和相對濕度;
e. 試驗日期及試驗員。

圖7 成品電阻試驗電極
2.2 手套、短襪電阻試驗
2.2.1 主要設備
同2.1.1。
2.2.2 試驗條件
試驗需在溫度為23±2℃及相對濕度為45%~55%環境中進行。
2.2.3 試驗程序
a. 在試驗臺面上鋪一塊厚為5mm的毛氈,將手套及短襪平鋪在毛氈上,其內襯墊一層塑料薄膜,使各布層間相互隔開,避免層間電氣短路;
b. 將一個試驗電極壓在手套的中指指類處或短襪的襪尖處,另一個試驗電極壓在手套或短襪開口處的分流連接線上,用歐姆表測量兩電極之間的電阻。
2.2.4 試驗結果
手套、短襪各處的電阻均不得大于標準規定值。
2.2.5 試驗報告
試驗報告應包括的內容同2.1.5。
2.3 鞋子電阻試驗
2.3.1 主要設備
a. 一塊量程為1~1000Ω的電阻表,其誤差小于或等于1%;
b. 一塊尺寸為300mm×200mm的黃銅平板電極和一個直徑為30mm、高為50mm帶接線柱的圓柱形黃銅電極;
c. 直徑為4mm鋼珠數公斤。
2.3.2 試驗程序
將鞋子平放在平板電極上,然后將圓柱形電極放在鞋里的底面上,并裝上直徑為4mm的鋼珠鋪在電極周圍,以將整個鞋底蓋住并達到20mm深(如圖8所示,在腳后跟處測量),用電阻表測量兩極之間的電阻。
對裝有分流連接線的鞋子,將鞋子平放在平板電極上,其內裝入直徑為4mm的鋼珠達20mm深,可以發流連接線與平板電極之間測量電阻。
2.3.3 試驗結果
鞋子電阻不得大于標準規定值。
2.3.4 試驗報告
試驗報告應包括的內容同2.1.5。

圖8 鞋子電阻測量示意圖
1―測試電極接線柱;2―鋼珠;3―測試電極
2.4 整套衣服電阻試驗
2.4.1 主要設備
a. 一塊量程為0.1~50Ω的電阻表,其誤差小于或等于1%;
b. 兩個黃銅電極,每個電極重1kg底面接觸面積為1cm
2。
c. 一套普通布料服裝;
d. 一個模擬人。
2.4.2 試驗條件
試驗需在溫度為23±2℃及相對濕度為45%~55%環境中進行。
2.4.3 試驗程序
a. 先給模擬人穿上一套普通布服,然后外在再穿上一套被測屏蔽服,并將其躺臥在試驗用條桌上;
b. 將兩個黃銅電極分別垂直平放在各被測點上,檢測手套與短襪及帽子與短襪間的電阻。測點位置應距接縫邊緣及分流連接線3cm以遠。
2.4.4 試驗結果
試驗報告應包括的內容同2.1.5。
2.5 整套衣服內部電場強度試驗
2.5.1 主要設備
a. 一條500kV模擬線路,其桿塔、絕緣了、分裂導線、金具等均按實際線路情況布置;
b. 1~2塊量程為0~30kV/m的場強表,其誤差小于或等于1%;
c. 一個可掛在導線上的載人絕緣坐椅;
d. 一個用絕緣材料制成的模擬人;
e. 一副望遠鏡;
f. 一臺400kV以上工頻試驗變壓器及其配套件(應符合GB 311.2~6—83的要求。)
2.5.2 試驗條件
試驗需在溫度為23±2℃及相對濕度為45%~55%環境中進行。
2.5.3 試驗程序
a. 將絕緣坐椅掛在模擬導線的懸垂絕緣子串下面,并將穿好被試屏蔽服的模擬人安放在絕緣坐椅上,場強表懸掛在模所人的胸前部。場強表應屏蔽良好;
b. 在場強表探頭分別置于屏屏服帽子下頭頂處及屏蔽服的內胸前、背后等3處位置的情況下,按規定使用電壓等級,在模擬導線上施加最高運行相電壓(試驗電壓標準見下表),然后用望遠鏡分別讀取3個數據;
c. 在場強表緊貼模擬人裸露的左面頰和右面頰的情況下,按規定的使用電壓等級,在模擬導線上施加最高運行相電壓(試驗電壓標準見下表),然后用望遠鏡分別讀取3個數據。
整套衣服屏蔽性能試驗時的試驗電壓標準

2.5.4 試驗結果
分別取各測試部位讀數的算術平均值作為屏蔽服內人體各處的體表場強和裸露在的局部體表場強。
屏蔽服內人體表面處任何測點的場強和人體裸露部位的局部體表場強均不得大于標準規定值。
2.5.5 試驗報告
試驗報告應包括的內容同2.1.5。
2.6 整套衣服內流經人體電流試驗
2.6.1 主要設備
a. 一塊屏蔽良好的數字式微安表,其精度為0.1μA;
b. 一個絕緣材料制成的模擬人;
c. 一套試驗用屏蔽服及一套普通布料服裝(或塑料薄膜絕緣服);
d. 一個高度為4m以上的絕緣平臺;
e. 一條模擬500kV線路結構的試驗導線;
f. 一臺400kV以上工頻試驗變壓器及其配套件(符合GB 311.2~6—83的要求);
g. 一副望遠鏡。
2.6.2 試驗條件
試驗需在溫度為23±2℃及相對濕度為45%~55%環境中進行。
2.6.3 試驗程序
a. 先給模擬人穿上一套導電良好的屏蔽服作模擬人體表面用,并從此屏蔽服腰部引出一根屏蔽導線作電流測量引線用,然后在外面穿上一套普通布料服裝作絕緣用,再穿上一套被測屏蔽服作試驗用;
b. 按圖9所示布置試驗現場,連接好測量電流I
1的連線和其他試驗連線后,將屏蔽良好的微安表懸掛在模擬人的頸上;
c. 按規定的使用電壓等級,在模擬導線上按上表的規定施加試驗電壓后,用望遠鏡讀取3個電流I
1數據,此電流即為流經屏蔽服和人體的總電流(測量原理見圖10);
d. 降低試驗電壓到0,斷開電源后,按圖9所示改接微安表到測量電流I
2的連線;
e. 按規定的使用電壓等級,在模擬導線上按上表規定施加試驗電壓后,用望遠鏡讀取3個電流I
2數據,此電流即為模擬流經人體的電流(測量原理見圖10)。
2.6.4 試驗結果
取3次I
2讀數的算術平均值為模擬狀況下屏蔽服內流經人體的電流。
屏蔽服內流經人體的電流不得大于標準規定值。
2.6.5 試驗報告
試驗報告應包括的內容同2.1.5。
2.7 整套衣服通流容量試驗
2.7.1 主要設備
a. 兩副3mm厚的黃銅平板電極,每塊尺寸為20mm×90mm,兩端用Φ10mm螺栓固定,電極有效接觸面積為20mm×32mm(參見圖3);
b. 一臺50A電流發生器及一臺調壓器;
c. 1~2臺半導體點溫計或其他測溫裝置;
d. 一套普通布料服裝;
e. 一個模似人。
2.7.2 試驗條件
試驗需在溫度為23±2℃及相對濕度為45%~55%環境中進行。
2.7.3 試驗程序
a. 給模擬人先穿一套普通布料服裝,再穿一套被試屏蔽服后,將其放坐在椅子上;
b. 用黃銅平板電極分別夾在手套手指部和短襪足尖部,并將電極接入試驗回路;電極夾持位置應距接縫部位的分流連接線3cm以遠;
c. 對A型屏蔽服先通以5A試驗電流,對B型和C型屏蔽服先通以30A試驗電流,經過15min熱穩定以后,仔細檢測屏蔽服上最熱點溫度同時記錄試驗環境溫度;
d. 按每級1A試驗電流分段上升,每階段停留15min后,繼續檢測屏蔽服上最熱點溫度,并記錄環境溫度;
e. 屏蔽服上最熱點溫度與試驗環境溫度之差為屏蔽服溫升。當屏蔽服溫升超過允許的50℃溫升限值時,試驗即停止;
f. 用黃銅平板電極分別夾在帽子頂部和短襪足尖部,并將電極接入試驗回路,電極夾接位置應距接縫部位和分流連接線3cm以遠;
g. 重復c~e條款試驗。
2.7.4 試驗結果
屏蔽服溫升小于或等于允許溫升限值時的最大試驗電流即為屏蔽服通流容量。
屏蔽服通流容量不得小于標準規定值。

圖9 流經屏蔽服及人體電流測量接線圖
1―旁路等電位線;2―人體皮膚;3―絕緣連褲內衣;4―屏蔽服;5―高電位線;6―測量電流I
2時的連線;7―屏蔽起來的微安表;8―接點(香蕉觸頭);9―測量電流I
1時的連線;10―衣服上的連接處;11―皮膚上的連接處,通過一根10cm寬的穿孔導電布帶緊貼在皮膚上

圖10 流經屏蔽服及人體電流測量原理圖
C
1―人體與屏蔽服間電容;C
2―屏蔽服與大地間電容
2.7.5 試驗報告
試驗報告應包括的內容同2.1.5。
附加說明:
本標準由中華人民共和國水利電力部提出,由全國帶電作業標準化技術委員會歸口。
本標準由水利電力部武漢高壓研究所負責起草。
本標準主要起草人陳健生、張影萍、張麗華。